當我幻想性能無敵的路由器,用不完的記憶體,總有人會瘋到組整台x86主機插一排網卡,雖然不知道這幹嘛,這是屬於電腦宅的浪漫。玩過樹梅派對於Arm架構的玩意很著迷,樹梅派代可以裝OpenWRT當軟路由,畢竟只有一個網口,網路的吞吐量夠用但不夠逆天。
無意間瞄到 Friendly NanoPi R5S 打中甜蜜點,兩個2.5G LAN端和1G WAN端網口專為軟路由打造,ARM架構被動善熱,2GB/4GB海量記憶體,用SD卡或內建eMMC開機,可擴充一個NVMe M.2 SSD土炮NAS用,體積接近裝殼的樹梅派。
▼圖 這一身的鋁合金鎧甲

▼圖 正面2個 USB 3.2,左側可插記憶卡

▼圖 換個角度看看

▼圖 拆開後背板可加裝M.2 2280 SSD

一、規格
- SoC:Rockchip(瑞芯) RK3568B2
- 處理器:4核心 ARM Cortex-A55 CPU, 最大 2.0GHz
- 記憶體:2GB和4GB 2個版本
- 儲存:內建eMMC 8GB和16GB 2個版本、可插microSD 、可擴充NVMe M.2 2280 SSD 1組
- 網路:2.5G LAN 2組、1G WAN 1組
- USB: 2 USB 3.2 Gen 1 Type-A
- 電源: USB-C, PD 5V/9V/12V
▼圖 2個2.5G LAN和1組 1G WAN的重火力,使用PD電源

▼圖 整個板子的布局都工整,集成度非常高

二、選固件的困擾
軟路由的作業系統在中國稱呼為「固件」,台灣習慣叫「韌體」,英文 firmware,是一種除正常路由功能外,提供娛樂、裝B與提高M屬性的嵌入式系統。
R5S主流都刷OpenWRT,原廠的固件太單調不好玩,各路大神魔改的半本例如:DHDAXCW、kiddin9,加入翻牆和去廣告外掛,但台灣沒有翻牆的需求,容易造成初學者選擇障礙,Arm 版本也擔心在後續不再更新。
折騰了許久,選定了iStoreOS這個OpenWRT版本,LuCI的網頁介面很親切,本身自帶網口圖形化設定,方便新手入門也給極客偷懶用,也不妨礙高手改造的樂趣,預設也有磁碟管理及輕NAS工具,例如用指令玩Samba前要掛載路徑,設定獨立用戶名稱及密碼是很麻煩的,在iStoreOS可以懶到網頁化完成插件安裝和設置。
iStoreOS有軟體中心、離線安裝包和在線升級算是一大特色,軟體之間的依賴關係,既不會包山包海搞太肥,而是能高效安裝。
▼圖 iStoreOS軟體中心

三、刷固件
R5S有很獨特的固件安裝方式,通过SD卡運行官方的OpenWRT系统開機後,再將其他第三方固件刷寫到eMMC。
1.準備材料
請先下在好以下檔案:
- Rufus USB磁碟寫入工具。
- 下載R5S原廠OpenWRT鏡像(位於01_系统固件/01_SD卡固件,注意⚠️文字一定要帶sd字樣)
- 下載iStoreOS,注意型號!
- 8GB含以上 microSD卡,不用買容量特大或挑高速,這只能提升心靈馬力。
▼圖 注意⚠️下載原廠官方固件檔名帶有sd字樣

2.刷入原廠固件
利用Rufus 將官方固件寫入SD卡,寫入之前無須解壓縮。
▼圖 將原廠的固件寫入SD卡

將SD卡插入R5S後,用網路線將R5S的LAN網口與電腦的網口連接好,給R5S插上PD電源,它將自動開機。
▼圖 R5S過電前準備示意圖

去泡個茶等1分鐘左右,會看到前面板sys的橘燈亮起,代表LAN的「1或2」綠燈閃爍。
3.初次開機
R5S開機後,預設會透過DHCP隨機給電腦一組IP
打開瀏覽器登入管理介面
http://192.168.2.1/ 或 http://friendlywrt/

帳號:root
密碼:password
*若不知道管理頁面,可以透過 網路組態 查詢閘道或Windows下用ipconfig指令,而不同的OpenWRT的閘道預設可能也不同。
▼圖 查【預設閘道】

4.刷入iStoreOS
將下載的 iStoreOS固件透過以下方法上傳並寫入eMMC
▼圖 系統 -> eMMC Tools -> 選擇檔案 -> Upload and Write

▼圖 寫入中eMMC時SYS橘燈會快速閃爍

▼圖 寫入完成後SYS橘燈會慢閃,並且WAN燈號、1燈號及2燈號全部恆亮

透過SSH登入R5S
▼圖 用Isblk 指令查詢eMMC目錄寫入後的狀況

接下來輸入指令halt讓R5S關機,切掉PD電源,等20秒。
5.逛逛iStoreOS吧!
再次插回PD電源,請登入:
http://192.168.2.1/
帳號:root
密碼:password
▼圖 看到iStoreOS小清新登入頁面了^^y

▼圖 system(下拉後點選) -> system ->Language and Style 修改語言,建議:【簡體中文】
system(下拉後點選) -> General Settings 設定時區(請依據你的所在地)

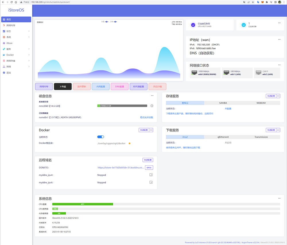
▼圖 欣賞一下iStoreOS的管理介面吧!
可修改【軟件原配置】-> OpenWRT(Https)

▼圖 瀏覽系統概

▼圖 那裝上去的M.2 SSD呢?系統 -> 磁碟管理 找到囉!

到這裡R5S系統已經大致整好,軟路由真的太好玩了,後續還要為寫更多架路由器實戰、下載、當NAS,敬請期待^^
參考資料
[1] NanoPi R5S/zh (原廠官方Wiki)
[2] Benchmarking the NanoPi R5S

